Enable tracing¶
This guide contains the steps to enable tracing with Grafana Tempo for your MySQL application.
Caution
This is feature is in development. It is not recommended for production environments.
Prerequisites¶
Charmed MySQL for machines: Revision 237+ or
Charmed MySQL for Kubernetes: Revision 146+
Fully configured monitoring with COS
Deploy Tempo¶
First, switch to the Kubernetes controller where the COS model is deployed:
juju switch <k8s_controller_name>:<cos_model_name>
Then, deploy the dependencies of Tempo following this tutorial .
To summarize:
Deploy the MinIO charm
Deploy the s3 integrator charm
Add a bucket in MinIO using a python script
Configure s3 integrator with the MinIO credentials
Finally, deploy and integrate with Tempo HA in a monolithic setup .
Offer interfaces¶
Next, offer interfaces for cross-model integrations from the model where Charmed MySQL is deployed.
To offer the Tempo integration, run
juju offer <tempo_coordinator_k8s_application_name>:tracing
Then, switch to the Charmed MySQL VM model, find the offers, and integrate (relate) with them:
juju switch <mysql_controller_name>:<mysql_model_name>
juju find-offers <k8s_controller_name>:
Do not miss the “
:” in the command above!
Below is a sample output where k8s is the K8s controller name and cos is the model where cos-lite and tempo-k8s are deployed:
Store URL Access Interfaces
k8s admin/cos.tempo admin tracing:tracing
Next, consume this offer so that it is reachable from the current model:
juju consume k8s:admin/cos.tempo
Consume interfaces¶
First, deploy grafana-agent / grafana-agent-k8s from the 1/stable channel:
juju deploy grafana-agent --channel 1/stable
juju deploy grafana-agent-k8s --channel 1/stable --trust
Then, integrate Grafana Agent with Charmed MySQL:
juju relate mysql:cos-agent grafana-agent:cos-agent
juju relate mysql-k8s:tracing grafana-agent-k8s:tracing-provider
Finally, integrate Grafana Agent with the consumed interface from the previous section:
juju relate grafana-agent:tracing tempo:tracing
juju relate grafana-agent-k8s:tracing tempo:tracing
Wait until the model settles. The following is an example of the juju status --relations on the Charmed MySQL model:
Model Controller Cloud/Region Version SLA Timestamp
mysql lxd localhost/localhost 3.5.4 unsupported 19:15:55Z
SAAS Status Store URL
tempo active k8s admin/cos.tempo
App Version Status Scale Charm Channel Rev Exposed Message
grafana-agent blocked 1 grafana-agent 1/stable 452 no Missing ['grafana-cloud-config']|['grafana-dashboards-provider']|['logging-consumer']|['send-remote-write'] for cos-a...
mysql 8.0.37-0ubun... active 1 mysql 0 no
Unit Workload Agent Machine Public address Ports Message
mysql/0* active idle 0 10.205.193.32 3306,33060/tcp Primary
grafana-agent/0* blocked idle 10.205.193.32 Missing ['grafana-cloud-config']|['grafana-dashboards-provider']|['logging-consumer']|['send-remote-write'] for cos-a...
Machine State Address Inst id Base AZ Message
0 started 10.205.193.32 juju-4f3e50-0 ubuntu@22.04 Running
Integration provider Requirer Interface Type Message
grafana-agent:peers grafana-agent:peers grafana_agent_replica peer
mysql:cos-agent grafana-agent:cos-agent cos_agent subordinate
mysql:database-peers mysql:database-peers mysql_peers peer
mysql:restart mysql:restart rolling_op peer
mysql:upgrade mysql:upgrade upgrade peer
tempo:tracing grafana-agent:tracing tracing regular
Model Controller Cloud/Region Version SLA Timestamp
mysql k8s microk8s/localhost 3.5.4 unsupported 16:33:26Z
SAAS Status Store URL
tempo active k8s admin/cos.tempo
App Version Status Scale Charm Channel Rev Address Exposed Message
grafana-agent-k8s 0.40.4 active 1 grafana-agent-k8s 1/stable 115 10.152.183.63 no grafana-dashboards-provider: off, logging-consumer: off, send-remote-write: off
mysql-k8s 8.0.37-0ubuntu0.22.04.3 active 1 mysql-k8s 0 10.152.183.135 no Primary
Unit Workload Agent Address Ports Message
grafana-agent-k8s/0* active idle 10.1.241.255 grafana-dashboards-provider: off, logging-consumer: off, send-remote-write: off
mysql-k8s/0* active executing 10.1.241.253 Primary
Integration provider Requirer Interface Type Message
grafana-agent-k8s:peers grafana-agent-k8s:peers grafana_agent_replica peer
grafana-agent-k8s:tracing-provider mysql-k8s:tracing tracing regular
mysql-k8s:database-peers mysql-k8s:database-peers mysql_peers peer
mysql-k8s:restart mysql-k8s:restart rolling_op peer
mysql-k8s:upgrade mysql-k8s:upgrade upgrade peer
tempo:tracing grafana-agent-k8s:tracing tracing regular
Note
All traces are exported to Tempo using HTTP. Support for sending traces via HTTPS is an upcoming feature.
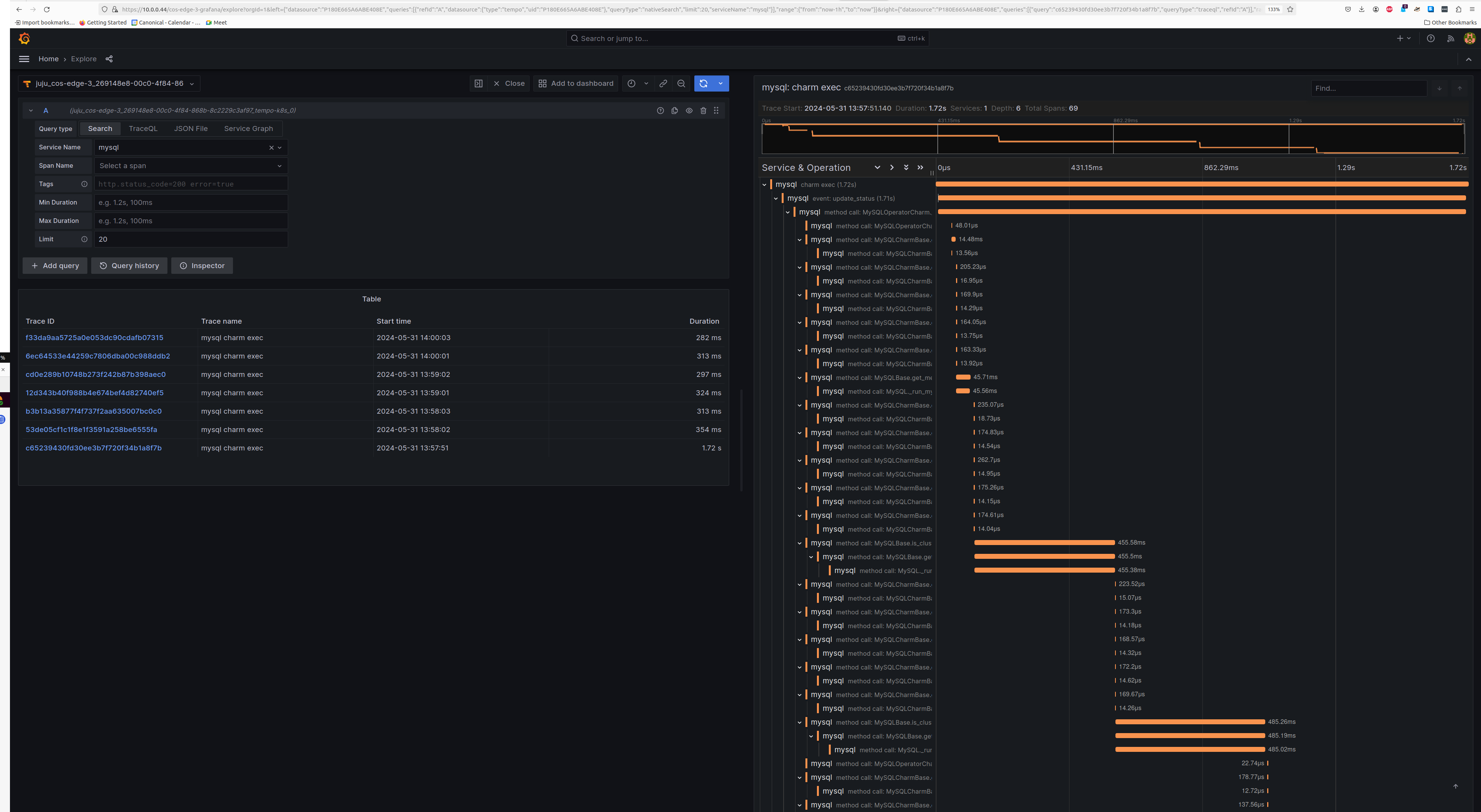
View traces¶
The Tempo traces will be accessible from Grafana under the Explore section with tempo-k8s as the data source. You will be able to select mysql as the Service Name under the Search tab to view traces belonging to Charmed MySQL.
Screenshot

Feel free to read through the Tempo HA documentation at your leisure to explore its deployment and its integrations.